A Central de Chamados do Jão Delivery é uma funcionalidade criada para facilitar a comunicação entre licenciados e os setores internos da empresa.
Ela traz mais organização, agilidade e controle, substituindo principalmente o uso de e-mails para solicitações operacionais — mas atenção: não substitui o suporte direto para urgências.

A central foi desenvolvida para:
organizar as solicitações dos licenciados
evitar troca de e-mails desorganizados
dar mais visibilidade ao andamento dos pedidos
facilitar a comunicação com diferentes setores
Ou seja, é uma forma mais profissional e eficiente de gerenciar demandas.
A ferramenta é ideal para solicitações como:
dúvidas financeiras (faturas, cobranças, pagamentos)
solicitações de marketing
ajustes operacionais
demandas para desenvolvimento
comunicação com CS (Customer Success)
Importante:
Problemas urgentes ou operacionais devem continuar sendo tratados pelo suporte direto no painel.
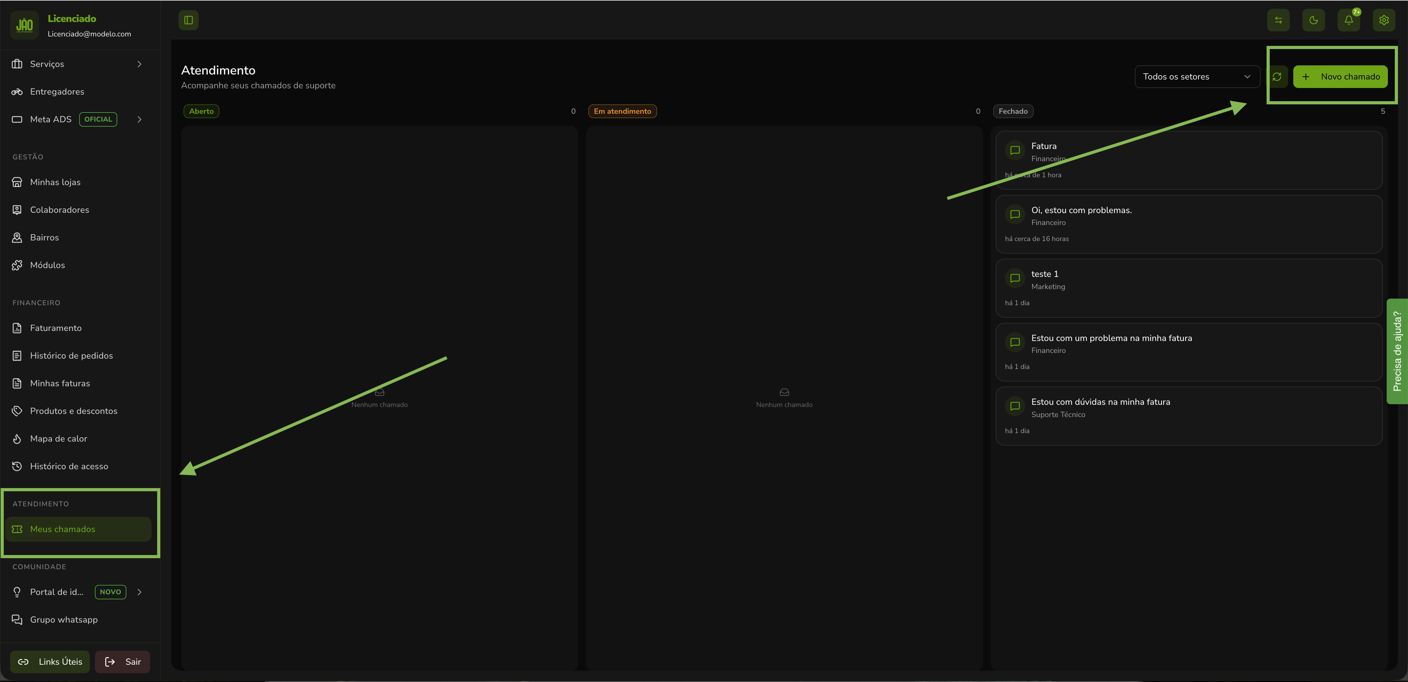
Dentro do seu gestor, você encontra a funcionalidade em:
Menu lateral → Atendimento → Meus Chamados
Lá você terá acesso a toda sua central organizada.
A área é dividida em três status principais:
AbertosChamados criados, mas ainda não atendidos
Em atendimentoChamados que já foram aceitos e estão sendo respondidos
FechadosChamados finalizados
Essa divisão facilita muito o acompanhamento de cada solicitação.
Você também pode visualizar seus chamados por área, como:
Financeiro
Marketing
Suporte técnico
Desenvolvimento
CS
Isso permite um controle muito mais claro sobre com quem você falou e sobre o que foi tratado.
O processo é simples e rápido:
Você inicia uma nova solicitação dentro da central.
Exemplo:
Fatura
Problema financeiro
Dúvida operacional
Cada tipo de assunto deve ser direcionado corretamente, como:
Financeiro → faturas e pagamentos
Marketing → campanhas e materiais
Técnico → sistema
Esse é o ponto mais importante.
Quanto mais detalhado for o seu chamado, melhor será o atendimento.
Inclua:
o problema ou dúvida
contexto do que aconteceu
o que você já tentou fazer
informações relevantes
Chamados genéricos dificultam e atrasam a resolução.
Você pode incluir:
prints de erro
imagens
evidências
Isso acelera muito o atendimento.
Você pode ser notificado por:
Recomendação: deixe os dois ativados para não perder nenhuma resposta.
Pronto! Seu chamado será registrado e aparecerá na aba de abertos.
Após o envio:
O chamado fica como aberto
Um setor responsável faz o aceite
Ele passa para em atendimento
A equipe responde dentro do próprio chamado
Você pode interagir e complementar informações
Após resolução, ele é finalizado
Sempre que houver atualização:
você recebe uma notificação (ex: WhatsApp)
retorna ao painel para continuar o atendimento
Para ter mais eficiência:
descreva bem o problema
envie prints sempre que possível
selecione o setor correto
evite mensagens vagas
A central não deve ser usada para suporte urgente.
Exemplos:
pedidos travados
problemas operacionais imediatos
situações que impactam clientes em tempo real
Nesses casos, utilize o suporte direto no painel.
OrganizaçãoTudo registrado e histórico disponível.
AgilidadeAtendimento mais rápido com informações completas.
TransparênciaVocê acompanha todo o processo.
EscalabilidadePermite crescimento sem depender de e-mails desorganizados.
A Central de Chamados do Jão Delivery é uma evolução na forma de comunicação com os licenciados.
Ela traz mais organização, controle e eficiência, tornando o atendimento mais claro e profissional.
Usando da forma correta, você ganha tempo, resolve mais rápido e melhora sua operação como um todo.
Se quiser, posso transformar isso em:
tutorial visual
roteiro de vídeo
ou versão curta para onboarding 